Customer data is extremely valuable. It can be used to target new people with creative marketing campaigns - boosting your bookings.

There are several sources you can use to collect information on and gain insight into your customers. Goldmine data which can be harnessed for creative marketing campaigns, targeted at similar, but new potential customers. A tried and tested way to significantly boost bookings. It's  an approach we follow with all our clients and can be adopted by any hospitality business; hotels, holiday parks, destinations, spas.

Two significant sources of readily available data are:

Google Analytics
Your customer data

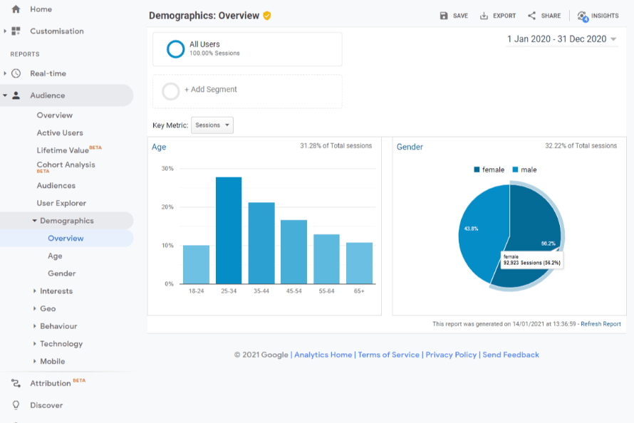
Screenshot of data

Google Analytics

Google Analytics is the basis for so much that marketers do. It presents data about your marketing activity and website’s performance. There is some set up needed to ensure ecommerce is tracking properly, but once done, the data is invaluable. Info on setting up Google Analytics for hotels and hospitality.

Using Google Analytics is also free and accessible to all. They type of data you might use to profile your customers is in the “Audience” reports. If you find there is no date, you just need to click the blue “enable” button. 

What can Google Analytics tell me about my customers? 

Age – it's very important to know the typical age of your audience as it will dictate the language you use, the channel you use to communicate, and the types of offer you promote.

Gender – not always relevant to hospitality, compared to clothing retailers or other more gender specific businesses. 

Location – it's useful to understand where your customers come from, so your campaign targeting can be there, rather than the whole country/world. It's accurate at the county level for most B2C, less so for business addresses.

Affinity – this data is more descriptive of the interests your web visitors have and can be used to create packages, promotions, social posts or blogs that reflect their interests.

In-market – data on what your web visitors are also shopping for.

Device – knowing which device visitors use (mobile, tablet or desktop) will again help you target your content. It's also vital to ensure the most used device gives the best web experiences, typically mobile.

Building audience profiles

The data in Google Analytics can be used to gain an understanding of your website visitor profiles. This will help you target your marketing, e.g. you can display ads to your demographic specifics; age, gender, location, device etc. You can also use the data to help inform creative content creation.

experian age chart

Customer data

All businesses collect customer data when they book or are on site. This could be stored in a CRM (customer relationship management) or PMS (property management system).

By exporting this and analysing it, you can get an insight into:

Date of last stay – how frequent your guests stay.

Number of stays – how often have they stayed with you – are they loyal, or do you need to constantly find new customers (the most likely scenario).

Number of nights – what’s the average length of stay? If it’s two nights, there is no point in putting together an offer for a five-night stay, when a three-night package may get better sales.

Total value – how much do they spend on site, which helps to price packages.

Average nightly rate – how much do they spend per room? Useful for setting your room rates.

Postcode – with this data, you can unlock a whole new level of insight – Experian Mosaic.

Family on a sofa

Experian Mosaic: Next Level Data

By uploading your data to Experian you can gain insight into how your customers are reflected against the average UK consumer, helping you with more precise marketing. Experian is a multinational consumer credit reporting company, that collects and aggregates data on over one billion people and businesses. 

What can Experian illuminate? 

Location – cluster analysis will show you the areas customers come from to help you target your communications.

Age – it will show you the age of your customers compared to the UK average (UK mean age is 40). Knowing this will help you craft marketing messages and offers that resonate correctly.

Life stage – are your customers young, mature, older or elderly, with/without children and families? Knowing thi, will again, help you focus your marketing and offers, and so increase your bookings. 

Income – what income bracket are your customers in - £15,000 a year, £50,000 or £150,000+? This plays a big part in spending habits. Your pricing and general offering must match your customers' affluence. E.g. budget breaks won't appeal to those in higher income brackets, and luxury breaks will be out of reach to those on lower incomes. 

What is Experian Mosaic? 

Mosaic is a consumer classification system created by Experian.  It helps businesses understand their customers' likely characteristics and communicate with them in the most appropriate ways, aiding with the identification of new customers that match existing profiles.

Mosaic profiles are rich data sources, mined from the demographics of your clients, helping you find and target new, but similar customers.  They come in categories such as “Country living”, “Domestic success” and “Family basics”. Once your data is uploaded to Experian, the Mosaic profiles of your customers will be available, to solidify your marketing and improve your customer knowledge. 

Working with your data, pro-actively, let's you uncover your best performing products and services. You can also discover past customers to target by email or direct mail; with loyalty and seasonal offers - reactivating lapsed visitors. Furthermore, you can buy look-alike data from Experian, based around your best customers - letting you market to more of the same. 

creative campaign

Bringing it all together

If you have spent time and effort collecting data on your customers, it is vital to create personas from it. These are a few target customer types you want to sell to. Once created, they are more useful than speadsheets or reports, are easily understood and shared within your business,  and should be relevant for several years. More about Google Analytics insights and profiling.

Targeted Marketing 

The final step is to use the data to:

  1. Create great offers and packages with the tone of voice, images and prices that will appeal to your potential customers.
  2. Deliver the offers via the best marketing channels (email, social, ads etc) to reach them.
  3. Track the success of your campaigns in Google Analytics and amend to improve your marketing ROI.


Thanks for reading. Click here for more insights and resources that will help your hospitality business thrive.